コーディング経験ゼロの私が、Claude Codeだけで社内の基幹システムを作った話

コーディング経験ゼロの私が、Claude Codeだけで社内の基幹システムを作った話

Erika

Erika

こんにちは、今年1月にLIGに入社したえりかです。今回はコーディング経験ゼロの私が、AIと会話するだけで社内の基幹システムを作れてしまう「Vibeコーディング」についてのお話をします!

LIGでは、プロジェクトの見積もりやヨミ表、請求・支払い管理など業務の一部をスプレッドシートで管理していました。ただ管理するシートの数が多く、必要な情報にたどり着くまでにひと手間かかる状態。

「もう少しスムーズにできたら」という声を受けて、部長のしんさんが年末からClaude Codeでシステムの土台づくりを進めており、私は入社直後にそれを引き継ぐ形で合流しました。

前職でバックオフィス業務に携わってきた経験から「ここが不便」という感覚はすぐに持てたので、思い切ってこのプロジェクトを任せてもらえることになりました。

そこから約2ヶ月。見積申請から請求/支払管理まで一気通貫の社内システムを作るところまで来ています。まだ開発途中ですが、すでにテスト運用も始まりました。今回はその体験を、プロンプトの中身やハマったポイントも含めて正直にお話しします。

「スプレッドシート管理に限界を感じている」「業務改善したいけどエンジニアリソースが足りない」という方は、ぜひ見ていただきたいです。

そもそもVibeコーディングって?

Vibeコーディングとは、ざっくり言うと「AIに日本語で指示を出してシステムを作る」という開発手法のことです。コードを自分で書くのではなく、「こういうものが作りたい」と自然言語で伝えると、AIがコードを生成してくれます。

本来であれば、PM、フロントエンド担当、バックエンド担当、インフラ担当のエンジニアなどの複数のメンバーでチームを構成して開発をするべきところを、私とAIのみで開発ができるようになります

私がこの言葉を知ったのは、しんさんから「最近こういうのがある」と教えてもらったのがきっかけでした。正直、最初は「さすがにプログラミング経験ゼロでシステムは無理でしょ……」と半信半疑。

今回使ったのはClaude Codeというツールです。ターミナル(あの黒い画面です)上で動くAIコーディングツールで、チャットするような感覚でシステムが作れます。日本語で話しかけるだけでコードが出てくるのを見て「え、これならいけるかも?」と思ったのを覚えています。

作ったものの紹介

作ったのは、社内のプロジェクト管理に関わる業務をひとつにまとめたシステムです。左側のメニューからプロジェクト管理、工数管理、請求管理、支払い管理、ヨミ表……と、必要な機能にすぐアクセスできるようになっています。

こだわりポイント①通知でステータス更新漏れを防ぐ

▲プロジェクト一覧画面。ステータス更新が必要な案件は通知で知らせてくれる

たとえばプロジェクト管理の画面では、クライアント名・案件名・確度・ステータスなどが一覧で並んでいて、事業部ごとのタブや検索・フィルタで目的の案件をすぐに探せます。

ここでこだわったのが、ステータスの更新が必要な案件を目立たせる仕組みです。画面上部に「○件 終了月が今月です。終了したらステータスを終了に変更してください。」という通知が表示されるようにして、対応漏れを防げるようにしました。

こだわりポイント②データ一元化によるスムーズな導線

▲ヨミ表画面。クライアントごとに展開でき案件名クリックでプロジェクト詳細へ飛べる

ヨミ表の画面では、月別に確度ごとの金額が一覧で確認でき、目標に対する達成率もひと目でわかります。

スプレッドシート時代はプロジェクト管理シートの値を転記する必要がありましたが、システムではデータが一元化されプロジェクト管理の値がそのままヨミ表に反映されるので数字がずれることはありません。

ヨミ表から案件名をクリックすればプロジェクト詳細画面へすぐに飛べるのでドライブから探す手間もなくなりました。

Before / After

どのくらい変わったのか、表でまとめてみます。

Before(スプレッドシート) After(新システム)
PJ管理 シートを探すのが大変。どこに何があるかわからない 一覧画面から検索・フィルタですぐアクセス
数字の整合性 ヨミ表とPJ管理シートの数字が食い違う データが一元管理され、常に最新の数字を参照
抜け漏れ シートが作られていないPJがあった 申請フローに組み込まれ、漏れが起きにくい
見積〜請求/支払 各工程が別シートで管理。転記作業が発生 見積→承認→請求/支払まで一気通貫

実際の開発プロセス

ここからが本題です。コーディング経験ゼロの私が、実際にどうやってこのシステムを改善していったのか、ダッシュボード画面を例にお話しします。

Step 1:ダッシュボードに何が足りないかを考えた

私が引き継いだ時点で、ダッシュボードには売上推移のグラフと部門別チャージ率があるくらいのシンプルな状態でした。数字の全体感はつかめるものの、毎日の実務で「ここを見たい」という情報がまだ足りていませんでした

何を追加しようか考えて、まず思いついたのが「自分の担当案件」です。ダッシュボードを開いてすぐに確認できたら便利ですし、自分の案件が目に入ることでステータスの更新も忘れずにやってもらえるんじゃないかなと思いました。

もうひとつは「今月の支払い費用(人件費以外のさまざまな販管費)」です。これは発注処理を担当しているメンバーと話していたときに、「支払いが発生する費用が更新されていないことがあって困る」という声があったのがきっかけでした。ダッシュボードで常に見える状態にしておけば、更新漏れにも気づきやすくなるのではと考えました。

Step 2:「自分の担当案件」と「今月の支払い費用」を追加した

さっそくClaude Codeに指示を出しました。

プロンプト

ダッシュボードに「自分の担当案件」というセクションを追加してほしい。ログインしているユーザーの担当案件だけが表示されて、案件名・ステータス・期間がわかるようにしたい。
ダッシュボードに「今月の支払い費用」のセクションも追加してほしい。担当案件の今月の支払い費用合計が表示されるようにしたい。

担当案件のほうはわりとスムーズにできたのですが、支払い費用は少し苦労しました。最初にできたものは金額が合っていなくて、「あれ、この数字どこから来てるんだろう?」と。コードは読めないので、Claude Codeに「この費用の金額はどのデータを元に計算していますか?」と聞いて、ひとつずつ確認していきました。

ここで感じたのが、コードが読めなくても「この数字おかしくない?」と気づけるのは業務を知っているからこそだということ。技術はAIに任せて、業務知識で品質を担保する。この役割分担がVibeコーディングのポイントなのかもしれません。

Step 3:余白を埋めるためにClaude Codeに相談した

担当案件と支払い費用を追加したところ、ダッシュボード画面にちょっと余白ができてしまいました。もう一つカードを追加したいけど、何がいいだろう? 自分では思いつかなかったので、Claude Codeに相談してみました。

プロンプト

ダッシュボードに担当案件と今月の支払い費用のカードを追加したんだけど、余白ができてしまった。もう一つカードを追加したいんだけど、何がいいと思う?

 
するとClaude Codeがいくつかの案を出してくれて……

▲実際のClaude Codeの回答

その中にあった「売上ランキング」がいいなと。案件別の売上が一目でわかれば、チームのモチベーションにもつながりそうだし、画面の情報量としてもバランスがいい。実際に追加してみたらしっくりきました。

これが、私がClaude Codeを「相談相手として優秀」だと感じた瞬間です。指示を出す→作ってもらうだけじゃなくて、「どうしよう?」と聞いたら、ちゃんと文脈を踏まえた提案が返ってくる。しかも、自分では思いつかなかったアイデアをくれるんです。

さらに面白いのが、「追加しない」という選択肢も提案してくれたこと。新規カードを追加しなくても、既存のカードを横に3つ並べれば余白は解消できるよ、という案です。「余白ができた」という相談の本質をちゃんと汲み取って、追加だけが解決策じゃないと教えてくれる。こういうところが、ただの指示待ちツールとは違うなと感じます。

Step 4:ダッシュボードが「毎日見たい画面」になった

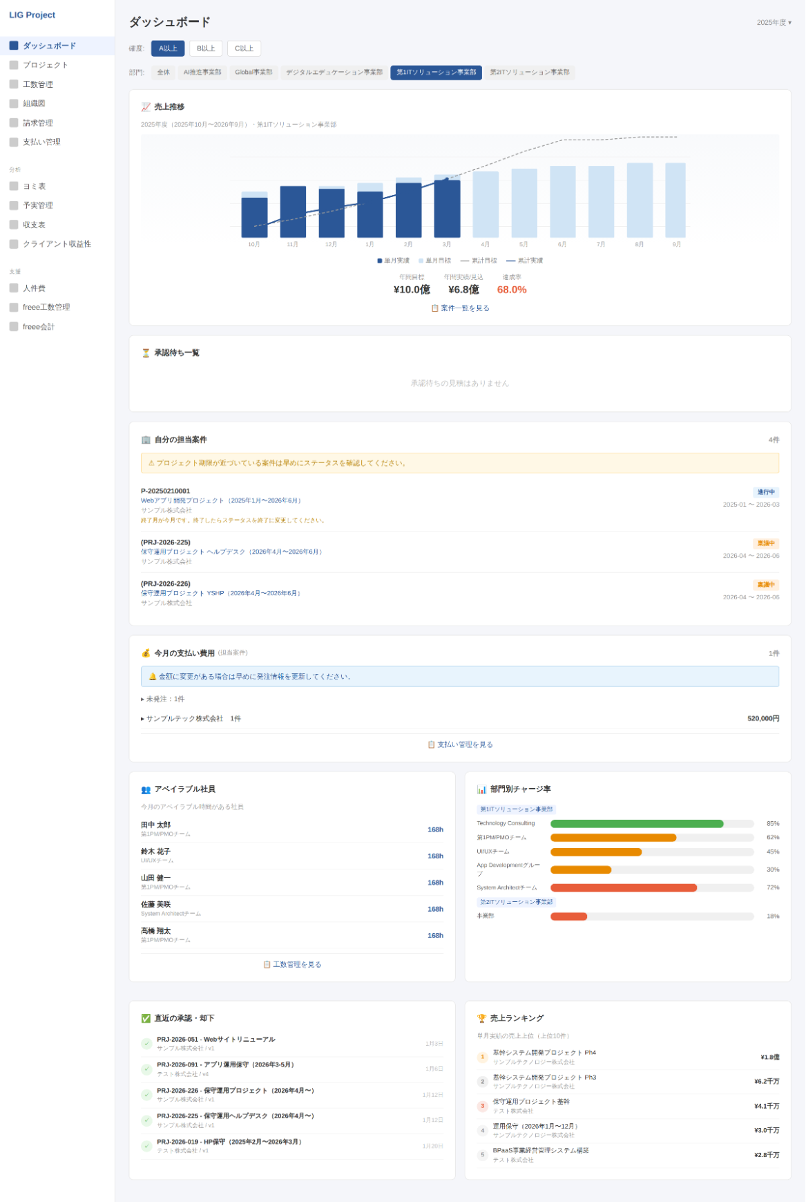
こうしたやりとりを繰り返して、ダッシュボードは売上グラフだけのシンプルな画面から、承認待ち、担当案件、支払い費用、アベイラブル社員、部門別チャージ率、売上ランキングまで確認できる画面に育ちました。

▲ダッシュボード画面のサンプル。数字やクライアント名などはダミーです。

現在テスト運用中ですが、本格的に使い始めるのが楽しみな仕上がりになってきています。

ちなみに、ダッシュボード以外にもいろいろな機能に挑戦しました。次のセクションで紹介します。

さらに広がるVibeコーディングの可能性

「こんなこともできるかな?」と挑戦した機能がいくつかあります。

CSVエクスポート機能:言ったらすぐできた

ひとつは、支払い管理のCSVエクスポート機能です。

支払い管理の画面では、対象月やステータスで絞り込んだ支払いデータを一覧で確認できるのですが、これをそのままCSVでダウンロードできるようにしました。管理部門への共有や、別のツールへのデータ連携に使えます。

この機能はClaude Codeに伝えたらすぐにできて、「こういうシンプルな機能はVibeコーディングとの相性が本当にいいな」と実感しました。

freee工数管理とのAPI連携:これは苦戦しました

もうひとつは、freee工数管理とのAPI連携です。こちらはかなり挑戦的でした。

LIGでは工数管理にfreeeを使っているのですが、そのデータをシステムに取り込んで予実管理のページを作りました。

▲予実管理画面。プロジェクト別/時間表示

仕組みとしては、「予定」の工数はプロジェクトの見積データから取得し、「実績」の工数はfreeeから取得したデータを突き合わせて比較できるようにしています。

人別・プロジェクト別に切り替えて確認でき、時間だけでなくfreeeの人件費データをもとにした金額ベースの実績も表示できます。

正直、freeeとのAPI連携は苦戦しました。認証の仕組みやデータの取得方法など、これまでの「日本語で指示を出せばなんとかなる」とは違う壁にぶつかった場面もありました。

知らない用語が出てきたときは、開発中のClaude Codeとは別にもうひとつClaudeのセッションを開いて、「これってどういう意味?」と聞いてみたりしていました。

開発と学習を同時に進められるのもAIならではだなと思います。そうやって調べながら進めるうちに、自分自身もAPIの仕組みを少しずつ理解できるようになっていきました。

freeeのデータが無事に取り込まれたときは、かなり嬉しかったです。「コーディング経験ゼロでもAPI連携までできるのか」と、自分で自分に驚きました。

まだまだ開発中、でも手応えは十分

そのほかの機能も現在も使いながら改善を続けていて、「完成しました!」ではなく「ここまでできています」という状態。でも、すでに実務に使える手応えは十分に感じています。

Claude Codeも褒めてくれています。

▲Claude Codeに現状のシステムについて聞いてみました。

テスト運用を始めてから、部長には「とても楽になった」と言ってもらえました。スプレッドシートを何枚も開いて数字を突き合わせていた作業が、ひとつの画面で済むようになったのが大きいようです。

一方で、改善リクエストももらっています。たとえば、すでに通知機能は実装しているのですが「こういうタイミングでも通知がほしい」という細かな使い勝手の部分や、見積作成をもっと現行の業務フローに近づけたいという声もあります。

具体的には、お客様向けの見積書テンプレートから社内用の見積に自動で反映されるような仕組みがほしいとのこと。現状は別々に入力している部分があるので、これが実現できればかなりの手間が省けるはずです。

このような現場の「もっとこうしたい」に応えていくのが、これからの一番の楽しみです。使ってもらいながらどんどん改善していく予定です。

やってみてわかったこと

良かったこと

コーディング経験ゼロでもシステムが作れた。これが一番大きいです。入社前の自分に「あなた、社内システム作ってるよ」と言っても絶対信じなかったと思います。

そしてもうひとつ、AIは「相談相手」として優秀だったということ。指示を出すだけの関係ではなく、「どう作るべきか」を一緒に考えてくれるパートナーのような存在でした。

また、業務を一番理解している自分が直接作れるというのは想像以上に大きなメリットでした。要件をまとめて誰かに伝える手間がなく、「こうしたい」と思ったらすぐ形にできる。このスピード感はVibeコーディングならではだと思います。

注意が必要だと感じたこと

「何を作りたいか」を言語化する力は必要です。コードは書けなくても、業務の流れやデータの関係性を自分の言葉で説明できないと、AIもうまく動いてくれません。逆に言えば、業務をしっかり理解している人ほどVibeコーディングとの相性は良いと感じました。

あとは、AIの提案をそのまま受け入れるだけでなく、「本当にこれで運用できるかな?」と自分の頭で考えるステップも大事です。AIは技術的には正しくても、社内の事情までは知らないので。

こういう業務に向いていると思う

今回の経験から、定型的な申請フローがある業務や、複数のデータを一元管理したい業務にはかなり向いていると思います。特に「今スプレッドシートで頑張っているけど限界を感じている」という方には、ぜひ一度試してみてほしいです。

まとめ

コーディング経験ゼロの私が、Claude Codeを使って社内の基幹システムを作っている話をお届けしました。

まだ開発は継続中ですし、完璧なシステムには程遠いです。でも、「非エンジニアでもここまでできる」ということは身をもって実感しました。何より、自分で「こうしたら便利かも」と考えて形にしていくのが楽しいですし、実際に使っているメンバーから「こういう機能がほしい!」と要望をもらって、それを実装していくのもまた楽しい。

「スプレッドシート管理に限界を感じている」「業務改善したいけどエンジニアリソースが足りない」という方は、Vibeコーディング、ぜひ試してみてください。

私はまだまだやりたいことだらけです。次はどんな機能を作ろうかな。そう考えている今が、一番ワクワクしています!

💡Vibeコーディングの限界を超えた本格開発はLIGへ。
国内のベテランディレクターと海外の優秀なエンジニアがチームを組み、サービスデザインから要件定義、開発・テスト・保守運用まで一気通貫で支援します。ノーコードツールの活用による低コスト・短納期での開発にも対応。「スプレッドシート管理に限界を感じている」「エンジニアリソースが足りない」という方は、まずはお気軽にご相談ください。
システム開発について相談する

この記事のシェア数

業務効率化を得意とする事務職。テストエンジニアとしての経験も持ち、IT領域への理解を活かした業務に取り組む。現在はDX事業本部にてAIを活用した業務効率化に積極的に挑戦中。新しい環境で多彩な経験を活かしながら、さらなる成長を目指している。

このメンバーの記事をもっと読む
10年以上の開発実績があるLIGが、最適な開発体制や見積もりをご提案します
相談する サービス詳細を見る